Metod som jämför rättvist
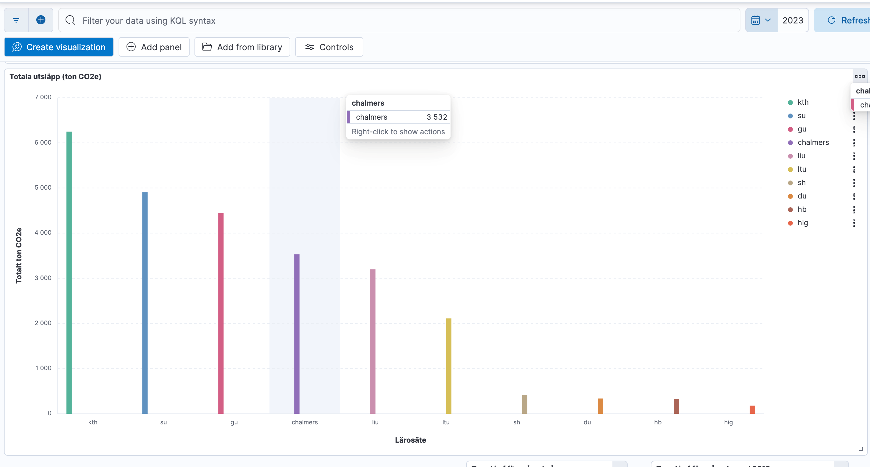
För första gången kan lärosätenas CO2e-utsläpp jämföras med samma metod. Det är ett av de resultat som kom utifrån fokusgruppen Tjänsteresors arbete.
Det är ett känt problem att de siffror som rapporteras in till Naturvårdsverket från lärosätena inte är jämförbara med varandra. Resebyråerna som lärosätena använder, beräknar med olika metoder, eftersom det inte finns någon standard för hur man ska räkna. Det blir som att jämföra äpplen och päron.
Som ett resultat av arbetet som gjordes inom ramen för fokusgruppen Tjänsteresor finns det nu en metod där det faktiskt går att jämföra siffrorna så att det blir rättvisande.
- Drygt tio lärosäten skickade in sina siffror för Co2e-beräkningar från 2023 och 2024. Vi gjorde beräkningar för dem och det är intressant att se hur utsläppen varierar beroende på om man bara ser totalsiffran eller slår ut den per årsarbetskraft, berättar Andreas Schennings som tillsammans med kollegan Joel Larsson bildade Carbon Compute efter sina KTH-studier och som tagit fram beräkningsmodellen.
På tabellerna som Andreas visar kan man se att exempelvis Luleå som ligger lågt när man ser till totalet ligger trea här när man jämför per årsarbetskraft. För Göteborg blir det däremot tvärtom.
- Göteborgs universitet skickade också in sina siffror från 2019 och här ser man att universitetet sänkte resandet med 40 procent fram till 2024, säger Andreas.
Metoden som de arbetat fram är tillgänglig i två utföranden. Den som kommer med vägledningen och som är lätt att använda. Den är schablon-baserad och grundar sig i de detaljerade uträkningarna. Sedan finns det en mer detaljerad och utförlig tjänst som kan köpas från Carbon Compute. Båda är helt kompatibla på aggregerad nivå.




